13 用户登录:怎么判断线程中的Block原因?

你好,我是高楼。

这节课我们接着来“玩”一下用户登录。在第10讲的课程中,我们以登录功能为例做了一些分析,来说明基准场景中的一些要点。但是,我们还没有把它优化完,所以这节课还要接着来折腾它。

用户登录说起来只是一个很普通的功能,不过它的逻辑一点也不简单。因为登录过程要对个人的信息进行对比验证,验证过程中又要调用相应的加密算法,而加密算法是对性能要求很高的一种功能。复杂的加密算法安全性高,但性能就差;不复杂的加密算法性能好,但安全性低,这是一个取舍的问题。

另外,还有Session存储和同步。对于个大型的系统来说,不管你在哪个系统访问,在调用其他系统时如果需要验证身份就要同步Session信息,并且在做业务时,我们也要把相应的Session信息带上,不然就识别不了。

你看,登录功能实际上会涉及到很多的业务,它其实一点也不简单。所以,这节课我会带着你好好分析用户登录功能,并带你了解在压力过程中业务逻辑链路和整体TPS之间的关系。同时,也希望你能学会判断线程中的BLOCKED原因。

修改加密算法

还记得在第10讲中,我们在基准场景中对登录业务的测试结果吗?在10个压力线程下,TPS达到了100左右。

同时,在第10中,我们发现了加密算法BCrypt效率低之后,讨论了两种优化方式:一种是用更快的加密方式,另一种是去掉这个加密算法。当时,我选择把加密算法BCrypt直接去掉。在这节课中,我们来试试第一种方式,把它改为MD5,具体有两个动作:

  • 更改加密算法。之前的BCrypt加密算法虽然安全性高,但性能差,所以建议改成MD5。
  • 加载所有用户到Redis中。

我们再跑一遍压力场景。注意,在跑这一遍之前,我们只是更改了加密算法,并没有执行加载缓存的动作。我希望一次只做一个动作来判断结果(但是上面两个动作我们都要做哦,请你接着看下去),结果如下:

从上面的结果来看,性能有些上升了,但是还没达到我想要的样子。我希望性能有突飞猛进的增加,而不是现在这样不温不火的样子,看着就来气。所以,我们还是要继续“收拾收拾”这个接口,使用缓存,看下效果如何。

检验缓存的效果

为了确定缓存对后续的性能优化产生了效果,我们可以用两个手段来检验效果:

  • 把参数化数据量降下来,只用少量的数据测试一下(请注意,我们只是尝试一下,并不是说用少量的数据来运行场景是对的);
  • 直接加载全部缓存。

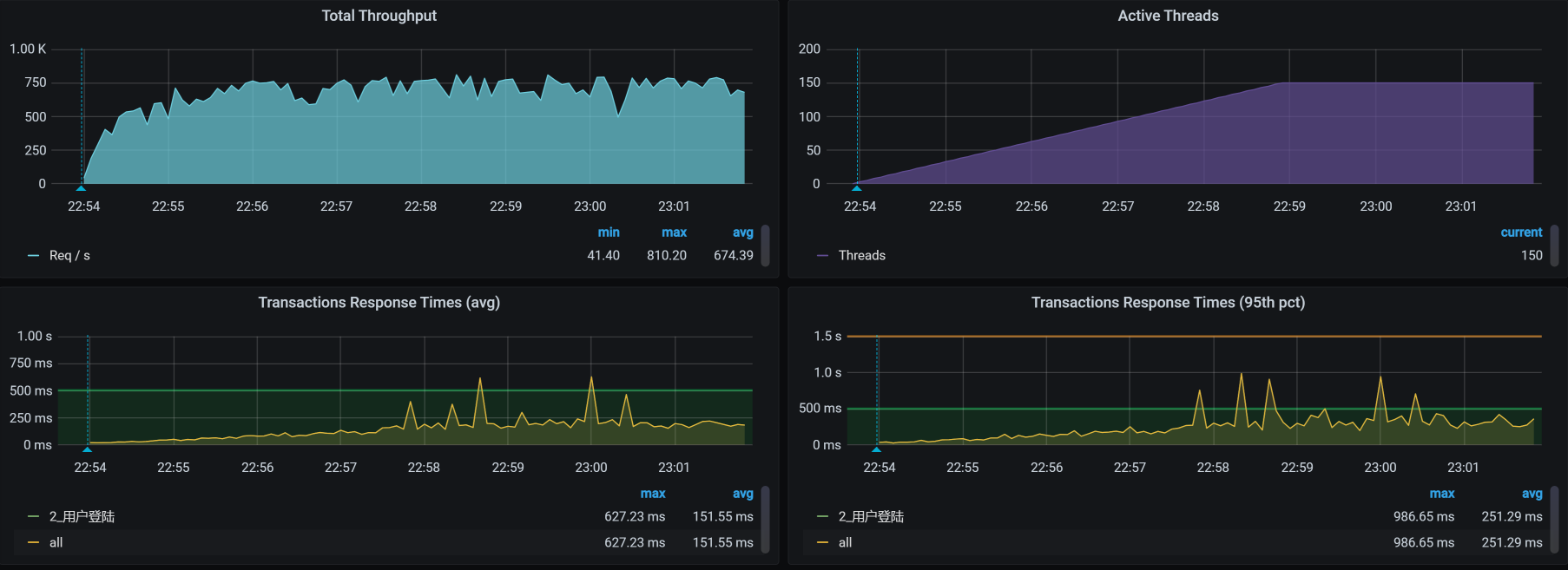
我们得到这样的结果:

从曲线上看,登录接口能达到300TPS左右了。但是,我还是觉得不够好,因为从硬件资源上来看,再根据我以往的经验,它应该还能达到更高才对。

而在分析的过程中,再也没有第1112讲中提到的硬件资源的问题,但是在这里我们通过查看全局监控数据,看到的是us cpu高,说明确实都是业务逻辑在消耗CPU资源了。所以,我们就只有从登陆逻辑入手,来优化这个问题了。

修改登录的逻辑

通过阅读源代码,我整理了这个系统的原登录逻辑:

这个逻辑看着比较啰嗦,其中Member服务调auth服务,倒还能理解。可是,Auth服务为什么还要到Member里取用户名呢?自己直接查缓存或DB不香吗?从架构设计的角度来看,为了避免共享数据库,这样的设计似乎也没啥。只是在我们的优化过程中,需要根据实际环境来做判断。

在我们这个环境中,需要把DB共用,这样Auth服务就可以直接使用数据库,而不用再从Member绕一圈。所以,我们先改成下面这种新的登录逻辑,这样就可以减少一次调用。

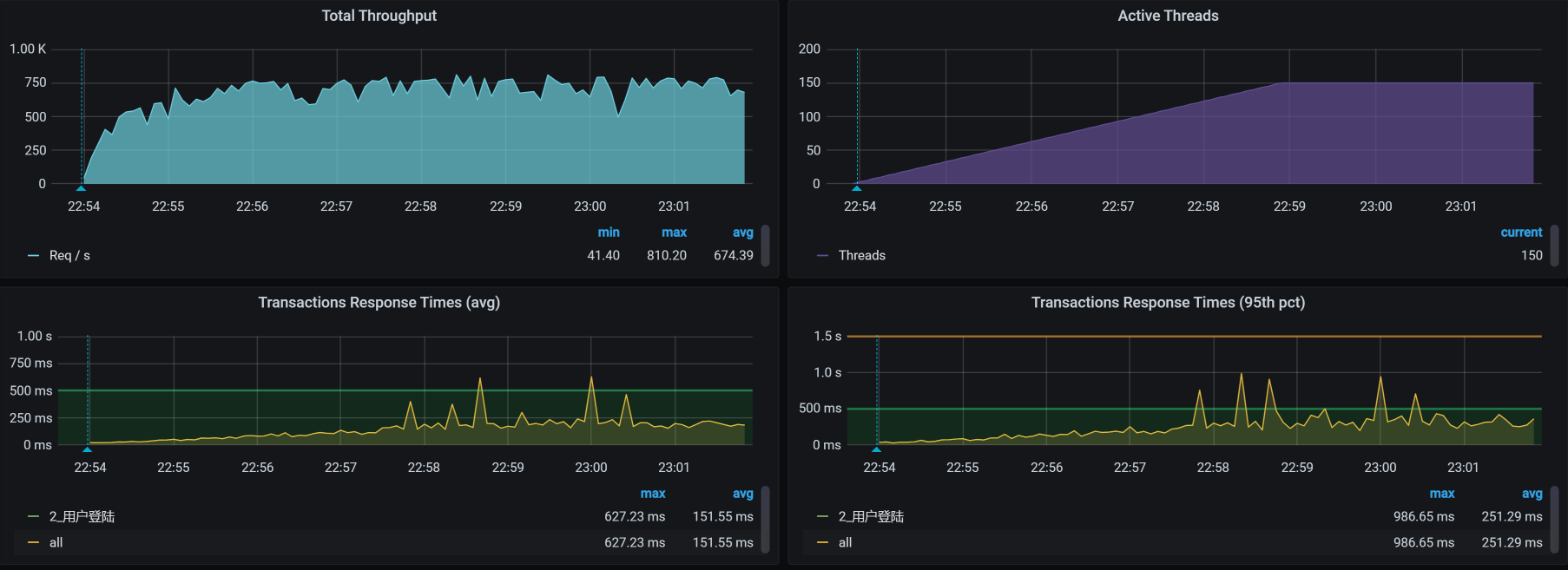
修改之后,登录TPS如下:

从结果上来看,TPS确实有增加,已经到700以上了。很好。

这时候是不是就可以结束分析了呢?不是,我们还需要知道当前的瓶颈点在哪,因为根据我的性能理念,每个业务都会有瓶颈点,不管优化到什么程度,除非一直把硬件资源耗光。所以,我们继续接着分析。

看架构图

还是一样,在分析性能瓶颈之前,我们先来看架构图,了解用户登录接口会涉及到哪些服务和技术组件。

从这个架构图中可以看到,登录操作跨了Gateway/Member/Auth三个服务,连接了Redis/MySQL两个组件。图中的MongoDB虽然看上去有线,但实际上登录并没有用上。

了解这些信息之后,我们按照分析逻辑,一步步来分析问题。

拆分时间

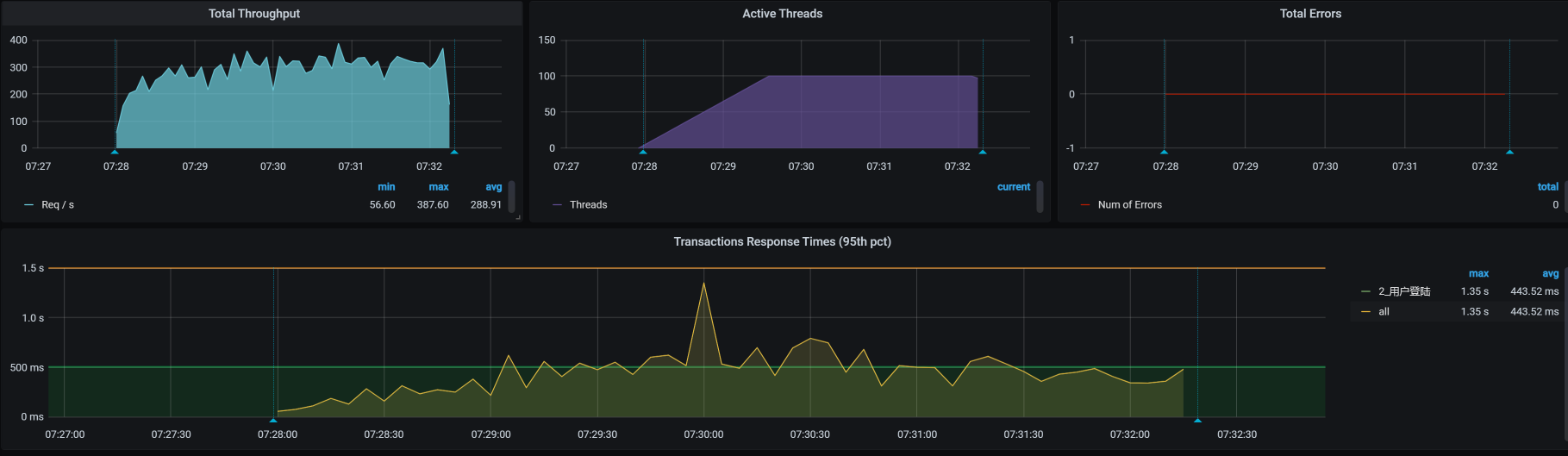
我们前面提到,修改登录逻辑后的TPS如下:

可以看到,响应时间已经上升到了100ms左右,所以,我们现在要找出这个时间消耗在了哪里。你可能已经注意到,图中的用户增加到了150。这是为了把响应时间拉大,便于我们分析。下面我们把这个响应时间拆分一下,看看问题出在哪里。

  • Gateway服务上的时间

  • Member服务上的时间

  • Auth服务上的时间

我们看到,Member服务上的时间消耗是150ms左右,Auth服务上的时间消耗有60ms左右。Member服务是我们要着重分析的,因为它的响应时间更长。而Auth上虽然时间不太长,但是也达到了60ms左右,从经验上来说,我觉得还是有点稍长了,最好平均能到50ms以下,所以我们也要稍微关心一下。

全局监控

我们的分析逻辑雷打不动,依旧是先看全局监控,后看定向监控。从下面这张全局监控图的数据来看,worker-7和worker-8的CPU使用率比其他的要高。

既然worker-7/8的CPU使用率要高一点,那我们就要查一下这两个节点上跑着什么样的服务。所以我们来看一下POD的分布,大概看一下每个POD在哪个worker节点上,以便后面分析POD相互之间的影响:

原来,在worker-7和worker-8上,分别运行着响应时间稍高的Auth服务和Member服务。对于这两个服务,我们都要分析,只是得一个一个来,那我们就从auth服务开始。

你可能会问:为什么要先从Auth服务下手呢?没啥原因,就是看它的CPU更红一点。你还可能奇怪:图中其他地方也红了,为什么不关注呢?我来逐一给你分析一下。

  • 图中的worker-1和worker-2,内存使用率相对较大,达到了70%以上。从经验上来说,我几乎没有怎么关心过Linux的内存使用率,除非出现大量的page faults。因为Linux内存在分配给应用程序使用之后,是会体现在Cache当中的。被应用程序Cache住的内存在操作系统上来看都是被使用的,但实际上可能并未真的被使用,这时操作系统会把这部分Cache内存计算到available内存当中,所以说,我们直接看操作系统级别的空闲内存是分析不出问题来的。

  • 在worker-2上,我们看到TCP的Time Wait达到近3万,不过这也不是我关心的点,因为Time Wait是正常的TCP状态,只有端口不够用、内存严重不足,我才会稍微看一眼。

  • 至于worker-1和worker-2的上下行带宽,看起来真是不大。在内网结构中,我们在测试的时候,内网带宽达到过好几Gbps,这点带宽还不足以引起我们的重视。

所以,我们要“收拾”的还是worker-7和worker-8。

既然Auth服务在worker-7上,member服务在worker-8上,就像前面说的,我们不如就从Auth服务开始。

Auth服务定向分析

对于Auth服务,我们从哪里开始分析呢?其实,我们可以按部就班。既然是Auth服务导致worker-7的CPU使用率偏高,那我们就可以走下面这个证据链:

按照这个证据链,我们应该先看进程。不过,仗着傻小子火气壮(俗称:艺高人胆大),我直接就去看线程状态了,想看看能不能凭经验蒙对一把。于是,我打开了Spring Boot Admin的线程页面:

有没有满目疮痍的感觉?人生就是这样,到处都有惊吓。

在我颤抖着手点开一些红色的地方之后,看到了类似这样的信息:

可以看到,阻塞数非常大,达到了842。此外,锁拥有者ID是86676,锁拥有者名称是线程823。

我们抓两段栈出来看一下,找一下锁之间的关系:

-- 第一处:
"http-nio-8401-exec-884" #86813 daemon prio=5 os_prio=0 tid=0x00007f2868073000 nid=0x559e waiting for monitor entry [0x00007f2800c6d000]
   java.lang.Thread.State: BLOCKED (on object monitor
	at java.security.Provider.getService(Provider.java:1035)
	- waiting to lock <0x000000071ab1a5d8> (a sun.security.provider.Sun)
	at sun.security.jca.ProviderList.getService(ProviderList.java:332)
.....................
	at com.dunshan.mall.auth.util.MD5Util.toMD5(MD5Util.java:11)
	at com.dunshan.mall.auth.config.MyPasswordEncoder.matches(MyPasswordEncoder.java:23)
.....................
  at com.dunshan.mall.auth.controller.AuthController.postAccessToken$original$sWMe48t2(AuthController.java:46
	at com.dunshan.mall.auth.controller.AuthController.postAccessToken$original$sWMe48t2$accessor$jl0WbQJB(AuthController.java)
	at com.dunshan.mall.auth.controller.AuthController$auxiliary$z8kF9l34.call(Unknown Source)
.....................
	at com.dunshan.mall.auth.controller.AuthController.postAccessToken(AuthController.java)
.....................


-- 第二处:
"http-nio-8401-exec-862" #86728 daemon prio=5 os_prio=0 tid=0x00007f28680d6000 nid=0x553a waiting for monitor entry [0x00007f2802b8c000]
   java.lang.Thread.State: BLOCKED (on object monitor
	at sun.security.rsa.RSACore$BlindingParameters.getBlindingRandomPair(RSACore.java:404)
	- waiting to lock <0x000000071ddad410> (a sun.security.rsa.RSACore$BlindingParameters)
	at sun.security.rsa.RSACore.getBlindingRandomPair(RSACore.java:443)
	.....................
	at com.dunshan.mall.auth.controller.AuthController.postAccessToken$original$sWMe48t2(AuthController.java:46)
	at com.dunshan.mall.auth.controller.AuthController.postAccessToken$original$sWMe48t2$accessor$jl0WbQJB(AuthController.java)
	at com.dunshan.mall.auth.controller.AuthController$auxiliary$z8kF9l34.call(Unknown Source)
.....................
	at com.dunshan.mall.auth.controller.AuthController.postAccessToken(AuthController.java)
.....................

这两个栈的内容并不是同一时刻出现的,说明这个BLOCKED一直存在。但是不管怎么样,这个栈在做RSA加密,它和Token部分有关。

其中,线程http-nio-8401-exec-884是BLOCKED状态,那就说明有其他线程持有这个锁,所以我们自然要看一下线程栈中的waiting to lock <0x000000071ab1a5d8>。其实,如果你有经验的话,一下子就能知道这里面是什么问题。不过,我们做性能分析的人要讲逻辑。

我在这里啰嗦几句,当你碰到这种锁问题,又不知道具体原因的时候,要下意识地去打印一个完整的栈来看,而不是再到Spring Boot Admin里胡乱点。为什么不建议你这么做?原因有这么几个:

  • 由于线程太多,点着看逻辑关系比较累;
  • 不断在刷,眼晕;
  • 我不喜欢。

所以,对于前面遇到的锁问题,我们首先要做的就是到容器中的jstack里打印一下栈,把它下载下来,然后祭出工具打开看一眼。

你可能会问,为什么不用Arthas之类的工具直接在容器里看?主要是因为Arthas的Dashboard在Thread比较多的时候,看起来真心累。

下面这张图就是jstack打印出来的栈,在下载之后用工具打开的效果。

是不是有种买彩票的感觉?看起来有那么多的BLOCKED状态的线程(多达842个),居然一个都没蒙到!我本来想抓BLOCKED状态的线程,并且线程描述是“Waiting on monitor”,但是,从上面的线程描述统计来看,一个也没见。哼,真生气。

这时候,身为一个做性能分析的人,我们一定要记得倒杯茶,静静心,默默地把jstack连续再执行几遍。我在这里就连续执行了10遍,然后再找每个栈的状态。

终于,Waiting on monitor来了:

看起来有得玩了!接下来让我们看看究竟是谁阻塞住了上面的线程。

我们先在相应的栈里,找到对应的持有锁的栈。下面是栈中的阻塞关系。

  • 第一个栈

  • 第二个栈

你要注意,这是两个栈文件。所以,我们要分别从这两个栈文件里找到各自的对应等待关系。下面这段代码就对应了上面的Waiting线程。

-- 第一处
"http-nio-8401-exec-890" #86930 daemon prio=5 os_prio=0 tid=0x00007f28680a5800 nid=0x561d waiting for monitor entry [0x00007f2800263000]
   java.lang.Thread.State: BLOCKED (on object monitor
	at java.security.Provider.getService(Provider.java:1035)
	- locked <0x000000071ab1a5d8> (a sun.security.provider.Sun)
	at sun.security.jca.ProviderList.getService(ProviderList.java:332)
	.....................
	at com.dunshan.mall.auth.util.MD5Util.toMD5(MD5Util.java:11)
	at com.dunshan.mall.auth.config.MyPasswordEncoder.matches(MyPasswordEncoder.java:23)
.....................
	at com.dunshan.mall.auth.controller.AuthController.postAccessToken$original$sWMe48t2(AuthController.java:46)
	at com.dunshan.mall.auth.controller.AuthController.postAccessToken$original$sWMe48t2$accessor$jl0WbQJB(AuthController.java)
	at com.dunshan.mall.auth.controller.AuthController$auxiliary$z8kF9l34.call(Unknown Source)
	at org.apache.skywalking.apm.agent.core.plugin.interceptor.enhance.InstMethodsInter.intercept(InstMethodsInter.java:86)
	at com.dunshan.mall.auth.controller.AuthController.postAccessToken(AuthController.java)


-- 第二处
"http-nio-8401-exec-871" #86739 daemon prio=5 os_prio=0 tid=0x00007f28681d6800 nid=0x5545 waiting for monitor entry [0x00007f2801a7b000]
   java.lang.Thread.State: BLOCKED (on object monitor
	at sun.security.rsa.RSACore$BlindingParameters.getBlindingRandomPair(RSACore.java:404)
	- locked <0x000000071ddad410> (a sun.security.rsa.RSACore$BlindingParameters)
	at sun.security.rsa.RSACore.getBlindingRandomPair(RSACore.java:443)
.....................	
	at com.dunshan.mall.auth.controller.AuthController.postAccessToken$original$sWMe48t2(AuthController.java:46)
	at com.dunshan.mall.auth.controller.AuthController.postAccessToken$original$sWMe48t2$accessor$jl0WbQJB(AuthController.java)
	at com.dunshan.mall.auth.controller.AuthController$auxiliary$z8kF9l34.call(Unknown Source)
	at org.apache.skywalking.apm.agent.core.plugin.interceptor.enhance.InstMethodsInter.intercept(InstMethodsInter.java:86)
	at com.dunshan.mall.auth.controller.AuthController.postAccessToken(AuthController.java)

你看上面locked这一行的锁ID,既然找到了这两处持有锁的栈,那我们就通过上面的栈,到源码中找到这两处栈的代码:

-- 第一处同步代码块
    public synchronized Service getService(String type, String algorithm) {
        checkInitialized()
        // avoid allocating a new key object if possible
        ServiceKey key = previousKey
        if (key.matches(type, algorithm) == false) {
            key = new ServiceKey(type, algorithm, false);
            previousKey = key

        if (serviceMap != null) {
            Service service = serviceMap.get(key)
            if (service != null) {
                return service;


        ensureLegacyParsed()
        return (legacyMap != null) ? legacyMap.get(key) : null;



-- 第二处同步代码块
        // return null if need to reset the parameters
        BlindingRandomPair getBlindingRandomPair(
                BigInteger e, BigInteger d, BigInteger n) {


            if ((this.e != null && this.e.equals(e)) ||
                (this.d != null && this.d.equals(d))) {


                BlindingRandomPair brp = null;
                synchronized (this) {
                    if (!u.equals(BigInteger.ZERO) &&
                        !v.equals(BigInteger.ZERO))


                        brp = new BlindingRandomPair(u, v);
                        if (u.compareTo(BigInteger.ONE) <= 0 ||
                            v.compareTo(BigInteger.ONE) <= 0) {


                            // need to reset the random pair next time
                            u = BigInteger.ZERO
                            v = BigInteger.ZERO
                        } else {
                            u = u.modPow(BIG_TWO, n)
                            v = v.modPow(BIG_TWO, n)

                    } // Otherwise, need to reset the random pair.

                return brp;



            return null;

你可以看到,第一处是JDK中提供的getService类采用了全局同步锁定,导致的分配key时产生争用,这个其实在JDK的Bug List中有过描述,详见JDK-7092821。准确来说,它不算是Bug,如果你想改的话,可以换一个库。

第二处是JDK中提供的RSA方法,是为了防范时序攻击特意设计成这样的。RSA中有大素数的计算,为了线程安全,RSA又加了锁。关于RSA的逻辑,你可以去看下源代码的/sun/security/rsa/RSACore.java中的逻辑。

不过,RSA是一种低效的加密方法,当压力发起来的时候,这样的synchronized类必然会导致BLOCKED出现。对此,在源码中有下面这样一段注释,其中建议先计算u/v,可以提高加密效率。

 * Computing inverses mod n and random number generation is slow, s
 * it is often not practical to generate a new random (u, v) pair for
 * each new exponentiation.  The calculation of parameters might even be
 * subject to timing attacks.  However, (u, v) pairs should not be
 * reused since they themselves might be compromised by timing attacks,
 * leaving the private exponent vulnerable.  An efficient solution to
 * this problem is update u and v before each modular exponentiation
 * step by computing:
 *
 *     u = u ^ 2
 *     v = v ^ 2

 * The total performance cost is small

既然我们已经知道了这两个BLOCKED产生的原因,那下一步的操作就比较简单了。

  • 针对第一处锁:实现自己的方法,比如说实现一个自己的分布式锁。
  • 针对第二处锁:换一个高效的实现。

至此,我们就找到了应用中BLOCKED的逻辑。因为我们这是一个性能专栏,所以我就不再接着整下去了。如果你是在一个项目中,分析到这里就可以把问题扔给开发,然后去喝茶了,让他们伤脑筋去,哈哈。

不过,这只是一句玩笑而已,你可别当真。作为性能分析人员,我们要给出合情合理并且有证据链的分析过程,这样我们和其他团队成员沟通的时候,才会更加简单、高效。

Member服务定向分析

分析完Auth服务后,我们再来看看Member服务的性能怎么样。因为全局监控数据前面我们已经展示了,所以这里不再重复说明,我们直接来拆分一下对Member服务调用时的响应时间。

  • Gateway上的响应时间

  • Member上的响应时间

  • Auth上的响应时间

从上面的信息来看,这几段都有不同的时间消耗:Member服务上有80毫秒左右,Auth服务上已经有60毫秒左右,明显是有点高了。

我们登录到Member这个服务中,先看整体的资源使用情况。这里我用了最经典传统的top命令:

%Cpu0  : 63.8 us, 12.4 sy,  0.0 ni,  9.2 id,  0.0 wa,  0.0 hi, 14.2 si,  0.4 st
%Cpu1  : 60.3 us, 11.7 sy,  0.0 ni, 11.0 id,  0.0 wa,  0.0 hi, 16.6 si,  0.3 st
%Cpu2  : 59.4 us, 12.0 sy,  0.0 ni, 14.1 id,  0.0 wa,  0.0 hi, 13.8 si,  0.7 st
%Cpu3  : 59.8 us, 12.1 sy,  0.0 ni, 11.7 id,  0.0 wa,  0.0 hi, 15.7 si,  0.7 st

从CPU使用分布上来看,其他计数器都还正常,只是si有点高。这是一个网络中断的问题,虽然有优化的空间,但是受基础架构所限,性能提升得不太多,这也是为什么现在很多企业都放弃了虚拟化,直接选择容器化的一个原因。

针对这个网络中断的问题,我将在后面的课程中仔细给你扒一扒,这节课我们暂且不做过多的讲解。

总结

这节课我用登录功能给你串了一个完整的性能分析场景。

在前面代码修改的部分,性能分析过程是比较快的,我们就是看看哪里的代码逻辑会消耗更多的时间。这个思路就是前面提到的us cpu的证据链。

而接下来我们在分析Auth服务的时候,是先从拆分时间开始一步步走到代码里的,其中最核心的部分是从CPU到栈,再到BLOCKED的判断。当我们看到栈上有BLOCKED的时候,要记得打印栈信息。但是因为有些锁会非常快速地获取和释放,所以就可能会出现打印栈时,看到等某个锁的栈信息,但是整个栈文件中却没有这把锁的情况。这个时候,你就要注意了,我们一定要去连续地多打几次栈,直到抓到对应的锁。

这是分析栈中锁的一个关键,因为我们经常会看到等锁的栈信息,看不到持有锁的栈信息。而连续多打几次栈,就是为了把持有锁和等待锁的栈同时打印出来,否则我们就找不出分析的逻辑了。

接着,当我们看到了持有锁的栈之后,就根据自己业务代码的调用逻辑,一层层地去找是哪里加的锁。至于这个锁加的合理不合理,就和业务逻辑有关了。作为性能分析人员,这个时候我们就可以把开发、业务、架构等人拉到一起讨论。这个锁要不要改,不是做性能的人说了算,而是大家一起说了算。

通过上述的分析,相信你可以看到,在我的性能分析逻辑中,从现象到原理,都需要搞清楚。

课后作业

最后,我给你留几个思考题来巩固今日所学。

  1. 为什么看到BLOCKED的栈时要连续多打几次栈信息?
  2. 为什么从性能分析中要从现象到原理?
  3. 低效的代码有什么优化思路?

记得在留言区和我讨论、交流你的想法,每一次思考都会让你更进一步。

如果你读完这篇文章有所收获,也欢迎你分享给你的朋友,共同学习进步。我们下一讲再见!