你好,高楼。
在性能“测试”的范畴中,配置生产系统一直都是运维的活,和我们“测试”没啥关系。
但是,我在第一节课里就强调,在我的RESAR性能工程理念中,性能工程要考虑到运维阶段。这看似是一个比较小的改变,但实际上延展了性能团队的工作范围,执行起来并不容易,尤其是对于那些运维和性能“测试”团队严重脱节的企业。
我们暂且不说性能“测试”团队能不能给出生产上想要的配置,很多性能“测试”团队可能连当前生产的配置都不知道。面对这样的情况,我认为如果我们还龟缩在“测试”团队中,就必然做不出什么贡献了。
我们想想性能项目的目标,就很容易理解这一点。通常我们在制定目标的时候,会有这样的说法:保证线上系统正常运行。
这个目标看起来应该在性能项目中完成,可是,在当前的性能行业中,又是怎么做的呢?如果你是一个性能“测试”工程师,是不是连生产的样子都没有见过?连数据也没有拿到过?性能参数也没有分析过?更有甚者,可能连机器都没有见过。在这样的情形之下,性能项目也只能找一些系统上明显的软件性能瓶颈而已。
而一个系统整体的容量,绝对不是仅由软件组成的,还有硬件环境、网络、存储、负载均衡、防火墙等等一系列的软硬件。如果性能团队对这些都不了解,那就不能指望他们可以给出什么生产配置。
当我们把这个问题后移到生产环境中时,运维团队有经验的人也许可以给出合理的性能参数配置。但是,这些参数配置是否和现在的业务目标匹配呢?可能大部分运维会先上线,然后再调优校准参数。而这样就意味着,系统在上线一开始是不稳定的。
所以,在我看来,应该由性能团队给出生产环境中的性能参数配置,这是最为合理的。
在确定性能参数配置之前,我们要先预判生产的大概容量,不用特别精确,像“在1000TPS左右”这样的预估就可以了。其实,这就是预估一个系统的容量水位。
就如这张图所示,我们要先大致估计出每个服务在不同的容量之下,会使用到多少的资源。然后尽量让资源均衡使用,减少成本。

经常会有人问这样的问题:怎么评估一个系统的容量?比如说,我们拿到一个4C8G的机器配置,在一个我们测试过的系统中,怎么评估这个机器能跑出多少TPS?
其实,我们可以从最简单的做起:基准测试。
之前,有一个学员问我,一个8C16G的机器能跑出多少TPS?我回答说不知道。因为我不清楚是什么业务,如果是我没有测试过的业务,那我就更没有什么经验数据了。所以,我建议她去做一下基准测试,哪怕是最简单的没有业务逻辑的CRUD服务,也能知道跑出多少TPS。
根据我的经验,在我的一个2C4G的机器上,如果只跑最简单的查询接口,并且没有任何业务逻辑,那跑出1000TPS(一个T就是一次接口请求)是没问题的。
那个学员也比较认真,回去就弄了一个简单的服务试了一下,然后告诉我8C16G的机器能跑出三、四千的TPS。这个结果和我的经验结果差不多,因为她的环境是我的四倍,跑出来的TPS也能达到我的四倍。
不过,这其中有一个很明显的问题,就是这个实验示例没有业务逻辑。对于有业务逻辑的业务系统来说,最大容量取决于业务的复杂度。所以,我在进到一个新项目中时,通常都会先了解一下历史性能数据,再来判断是否有优化的必要。对于我了解的系统,在知道了硬件和软件架构之后,我心里大概能有一个预期目标。
对于不了解的系统,我们也不难得到最大容量的数据,只要做一下容量场景就可以知道了。
当然,在一个生产系统中有相应的判断能力。笼统地说就是,如果有1000C 2.5GHz的CPU资源,我们要根据历史经验数据,判断出最大容量能跑多少TPS;如果是2000C 2.5GHz的CPU资源,又能跑出多少TPS。而这些都可以通过容量场景计算出来。
之所以是“笼统地说“,是因为最大容量和很多细节都有关系,比如架构设计的合理性、预留多少生产资源等方方面面。因此,并没有一套所谓标准的配置,可以适配于任何一个系统。
可能有人会问,通过容量场景计算出TPS之后,是不是可以再用排队论模型,来计算需要多少服务器资源呢?这个逻辑的确行得通,不过需要先建模,并采样大量的数据来做计算。这个话题很大,我在这里不展开讨论了,但你可以知道有这么一个方向。
而在这节课中,我希望能通过实践让你明白获得合理配置的逻辑。
你还记得这个性能分析决策树吗?

图中这些是在我这个课程的示例系统中使用的各种组件。对应各个组件,我们都应该给出合理的性能配置。
那性能配置主要是指哪些方面呢?我们要分为硬件和软件两大角度来看。
硬件配置其实是很大一块内容,通常,我们都会在测试环境中受到硬件资源的限制。因此,我们会这样来计算大概的容量:
通过这三个步骤,我们就能知道在生产环境中,系统所能支撑的最大TPS大概是多少。如果列一个简单的示例表格,那就是这样:

也就是说,如果在生产环境用1000C的30%,同时容量可以达到10000TPS,平均响应时间可以达到0.1s,那么在测试环境中,我们至少在300C的使用率达到100%的时候,容量才能达到10000TPS、平均响应时间0.1s。
当然,你可以有一百种理由说我这个逻辑不合理,比如说,最明显的问题就是CPU用到100%,业务系统显然不稳定,并且TPS的增加也不可能是线性的;这里没考虑到其他的硬件资源情况等等。
没错,这显然是一个非常粗糙的计算过程,而我在这里也只是为了给你举一个例子。在你真正做计算时,可以把相应的重要资源都列上去。而这个建模过程需要拿大量的样本数据做分析。
我们用一个表格来大概建模,计算一下不同环境的资源产生的TPS比对:

如果我们测试环境有300C资源,使用率也为30%,要是我还想保证0.1秒的平均响应时间,那么TPS就应该是3000。这是最简单的等比方式了。
但是,硬件的不同有很多因素,所以,我们要在一个项目中要建模才可以。而建模要考虑的因素只有从具体的项目中才能拿到,大概有这几点:
因为每个业务系统消耗的资源会有偏向,要么是计算密集型,要么是IO密集型,所以,我们在比对计数器的时候,肯定要比对那些消耗得快的计数器。
拿到上面这些数据后,我们再创建上面表格中的等比模型,就可以计算测试环境中的最大容量了。
但是这个数据仍然不够完整,因为我们还要关注软件配置。
对于软件配置,也同样需要我们做相应的等比计算。我们扩展一下上面的表格:

如果我们在测试环境中达到了硬件配置,没达到软件配置,就像下面表格这样,我们该怎么计算测试环境中的TPS和资源使用率呢?

显然,这时候表格中两个问号代表的数据就不一样了。通过计算你就可以知道,测试环境要想达到1000TPS,而资源使用率也只能用到1/10(也就是30C)了。
当然,实际的建模过程不会这么简单,不会只靠这么一两个计数器就能完成。那我们在实际建模过程中,应该把哪些计数器纳入到计算当中呢?这就涉及到性能分析决策树中,所有的性能计数器了。而这些计数器会和相对应的性能配置相关。因此,我们要对应性能分析决策树,我画一个性能配置树出来。
对应前面的性能分析决策树,我们画一个性能配置树。
性能分析决策树:

性能配置树:

通过对比,相信你已经发现,我在性能配置树中加了一个“主要参数类型”。把“主要参数类型”展开之后,我们可以看到这样的列表:

其中,硬件包含的参数和操作系统包含的参数看上去一样,不过,我们实际上要对比的内容并不一样。比如说CPU,在硬件的层面,我们要对比的是型号、主频、核数/NUMA等信息;而在软件层面,我们要对比的则是CPU使用率。其他的性能参数和计数器也有类似区别。
而在应用软件方面,我罗列了最常见的比对参数,也就是说在每一个软件技术组件中,我们都要从这些角度去考虑需要提取的配置。
在这里,我要说明一下,我在性能配置树中描述的是一种通用特征,因此无法对每个组件的配置都那么面面俱到。在具体的技术组件中,需要你灵活更改。就以MySQL为例,对于内存,我们通常会考虑innodb_buffer_pool_size;而对于java微服务,我们通常是用JVM来表达。
所以,针对性能配置树的每一个技术组件,我们还需要细化,就拿最常见的Java微服务应用来说,我们要考虑的范围如下图所示:

由于参数太多,无法在图中完全表达出来,我直接用省略号代替了。对于其他技术组件,我们也要像这样一一列出重要的配置。
在这里,我给你一个常见的各系统性能参数表格,同时,我也把完整的性能配置树也放在一起了,供你参考。点击此处就能下载,密码为4f6u。
在这个文件中,并非所有的参数都与性能相关,你只需要根据我前面说的类型(比如线程数、超时、队列、连接、缓存等)自己筛选就好了。另外,我根据自己的工作经验,把其中重要的参数都标红了,当然这也只是给你借鉴。在你自己的项目中,你可以按性能配置树中的逻辑罗列自己的参数列表。
讲到这里,我们就要进入下一步了:获得这些参数在生产环境中的具体配置值。
获取配置值的方法主要分为两个步骤:
现在,我们就以Order服务为例,看看到底怎么确定相关参数的配置值。
我们先执行性能项目中的容量场景,判断一下TPS大概能达到多少。

在这个场景中,你可以看到,在30压力线程时,TPS大概能达到800左右。但是,随着压力的增加,TPS也能达到1000,只是响应时间也随之有了明显的递增趋势。
接下来,我们就分析一下这个状态需要什么样的配置。
由于配置太多,而确认配置又是一个非常细致的工作,我们不太可能尽述。不过,我会告诉你确定配置的逻辑是什么。这样,你在自己的项目中,都可以按这个逻辑来确定每个技术组件的相关性能参数。
我们先看看Order的当前配置是什么样的:
server:
port: 8086
tomcat:
accept-count: 10000
threads:
max: 200
min-spare: 20
max-connections: 500
在没有压力之前,应用线程的状态是这样的:

压力起来之后,应用线程的状态是这样:

从线程的数量来看,线程数是在自适应增加的。对应压力中的TPS曲线和响应时间增加的地方,我们可以看到大概41个工作线程。随着压力的持续增加,TPS还在增加,但是,响应时间慢慢变长了。从提供服务的角度来说,用户会感觉系统在逐渐变慢。
如果为了保证系统在生产上,用户的响应时间不想因为用户量的增加而变慢,这时候我们就可以考虑在这个服务中加上限流的手段了。
而对于我们这节课要确认的服务线程来说,我们想要支撑800TPS左右,其实只需要41个线程,所以,我们设置的200线程是用不到的。
到这里,我们就确定了一个非常重要的性能参数——线程数,那我们应该把它配置为多少呢?
这时候,我们就得考虑一下,在这个服务中,我们想让Order服务支撑多少的容量?如果一个节点提供800TPS是可以接受的,并且对应的响应时间也都稳定,那我们就可以把线程数设置为稍高于41个线程,比如说45或50个线程。
你可能会想,200远大于41个线程,把线程数直接设置成200不是更好吗?其实不是,如果我们要考虑峰值的流量,那么当流量大的时候,这个服务的响应时间会变长,直到超时退出,这给用户的感受显然是更糟糕的。因此,不建议做这样的配置。
而更好的处理方式是,当这个服务不能提供稳定的响应时间,我们应该给用户一个友好的提示,这样不仅可以保证用户的访问质量,也能保证服务一直稳定。
现在,我在Nacos中把max thread改为50,并发布配置:

然后我们再重启Order服务。重启的时候你要注意,因为我们采用的是Kubernetes自动调度机制,所以我们要指定一下节点。如果不指定的话,重启之后的POD说不定会跑到其他的worker上去。我们还是要尽量保证两次测试处于同样的环境。

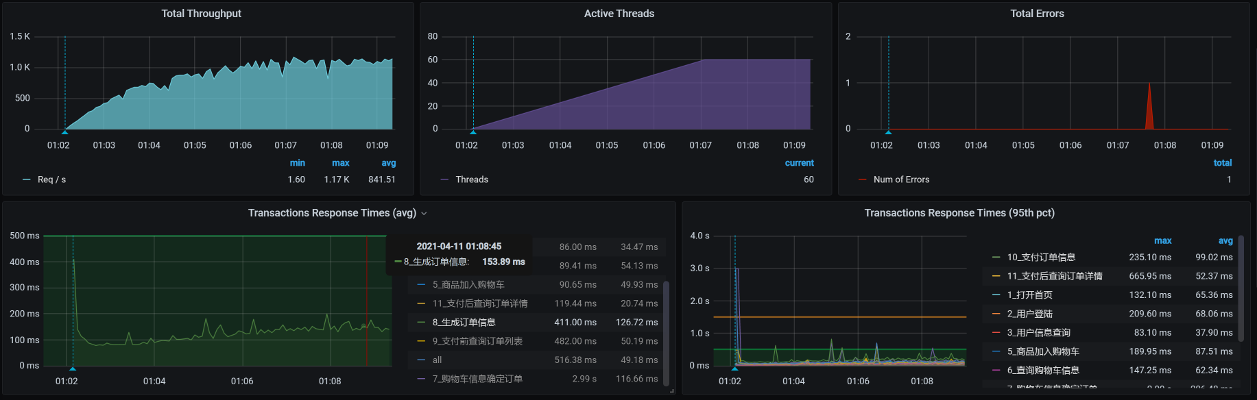
我们再执行一下场景看看:

TPS达到了1000,我们再看一下线程数:


线程数正好是50个,也就是说50个线程就能支持到1000TPS了。
而对于Java这样的应用服务,我们还需要考虑其他几个重要的性能配置参数,比如超时、队列等,这一点我们在前面的配置树中也有罗列。现在我们在保持50个线程的同时,再改一下队列长度。我们在上面看到的accept-count是10000,为了让试验有效果,我们直接降为1000,然后看看压力场景效果:

你看,还是能达到1000TPS。那我们再把accept-count降下来一些,这次我们降狠一点,直接降为10,希望达到因为队列不够长而产生报错的效果,来看下效果:

咦,怎么还没有报错?哦,是我大意了,没有设置超时。
那我们就增加一个参数connection-timeout。在Spring Boot默认的Tomcat中,connection-timeout是60s。现在,我直接把它设置为100ms,因为我们Order服务的响应时间有超过100ms的时候:

我们再次执行场景,看一下结果:

你看,报错了吧。这说明队列为10、超时为100的设置过小了,无法保持每个请求都能正常返回。现在,我们把队列设置为100,再来看一下:

看到没有,报错更多了,这符合我们的预期。因为队列长了,超时又短,队列中超时的请求自然会变多。并且在上面的曲线中,我们也可以看到,报错增加了不少。
那怎么配置超时时长呢,我们要做的就是把超时增加,增加到大于响应时间中的最大值,只有这样才能不报错。
我们在上面的结果中看到,响应时间基本在200ms以下,那我们就把超时设置为200ms,看一下结果:

你看,报错少了很多。这说明超时在性能调优中是一个很重要的参数,而它又和队列长度相关。
我们把前面的几个场景的结果都放到一个图中看一下:

通过这样一张图,我们就能清楚地看到线程池(线程数)大小 、超时、队列长度在不同设置下产生的效果比对。
因此,在这个应用中,我们可以设置的关键参数是:

在这样的配置下,在加上限流、降级、熔断等手段,我们要保证的是,到这个服务的请求在1000TPS以内。
如果你想让这个系统在牺牲响应时间的前提下支撑更多的请求,就可以把上面的参数调大一些,具体调大到多少,就取决于你是想让系统支撑更多的请求,还是想让用户有更好的体验了。
通过这节课,我给出了确定生产系统配置的思路。而做这件事情的前提是,我们对被测环境有明确的容量预期。在有了容量预期,并且对系统进行了调优之后,我们就可以通过这两个步骤把各个性能参数确定下来:
由于性能相关参数有很多,这就需要我们结合性能配置树中罗列出的每个性能配置,一一确定。你可能会觉得这是一个非常费时费力的活。其实在一个项目中,这个步骤只需要全面地做一次,在后面的版本变更中,我们只需要根据性能分析的结果做相应的更新就可以了。并且在大部分项目中,这种更新不会出现大面积的参数变动情况。
最后,请你思考一下:
记得在留言区和我讨论、交流你的想法,每一次思考都会让你更进一步。
如果你读完这篇文章有所收获,也欢迎你分享给你的朋友,共同学习进步。我们下这节课再见!
© 2019 - 2023 Liangliang Lee. Powered by gin and hexo-theme-book.